ROCKY AI

AI-powered root cause analysis
for engineering teams and agents

Rocky AI analyzes check failures in seconds, not hours.
Get instant error categorization, user impact assessment, and actionable fix suggestions.

Rocky AI analyzing a failed check with root cause analysis, error categorization, and suggested fixes

World-class engineering and SRE teams depend on Checkly to deliver reliable digital experiences

Carhartt
Airbus
CrowdStrike
Vercel
Fanatics
Mistral
Puma
ServiceNow
GoFundMe
Total Wine
Hopper
Fastly
1Password
Carhartt
Airbus
CrowdStrike
Vercel
Fanatics
Mistral
Puma
ServiceNow
GoFundMe
Total Wine
Hopper
Fastly
1Password

Instant Diagnosis

Rocky AI analyzes failures the moment they happen. Get actionable insights in seconds, not after hours of manual debugging and toil.

Instant Diagnosis

Context-Aware Analysis

Rocky AI understands your check code, traces, screenshots, and logs to provide accurate assessments with full context.

Context-Aware Analysis

Automated Error Grouping

See similar errors grouped together and understand the root cause of the issue.

Seen 1097 times since 6 months ago
in🇺🇸🇨🇦🇦🇺+10
Rocky AI analysis
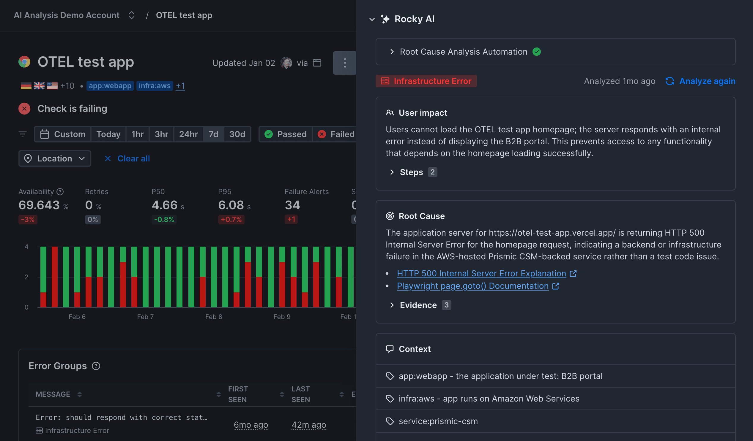
Infrastructure Error

Rocky AI accelerates debugging,
in the heat of an outage

From error classification to code fix suggestions, Rocky AI provides comprehensive failure analysis at every step.

Root Cause Analysis

Get to the why, not just the what

Rocky AI generates detailed diagnostics with supporting evidence from screenshots, traces, and logs. Understand the true cause of failures with AI-powered analysis.

Detailed DiagnosticsEvidence CollectionTrace AnalysisScreenshot Context
Root Cause

The application server for https://otel-test-app.vercel.app/ is returning HTTP 500 Internal Server Error for the homepage request, indicating a backend or infrastructure failure in the AWS-hosted Prismic CSM-backed service rather than a test code issue.

•HTTP 500 Internal Server Error Explanation
•Playwright page.goto() Documentation
Evidence3
•

The error message shows the assertion expected a status code < 400 but the received status code was 500, confirming a server-side failure.

error
•

The trace logs the network request to https://otel-test-app.vercel.app/ with method GET and status 500, matching the failed assertion and indicating the homepage itself returns 500.

playwright trace
•

The test code only checks that page.goto() returns a response with status < 400; there are no incorrect locators or UI interactions, so the failure stems from the 500 response rather than the test logic.

test source code

User Impact Assessment

Understand who is affected

Rocky AI identifies which user groups, features, and workflows are impacted by the failure. Prioritize fixes based on real business impact.

Affected UsersFeature ImpactWorkflow DisruptionBusiness Priority
User impact

Users cannot load the OTEL test app homepage; the server responds with an internal error instead of displaying the B2B portal. This prevents access to any functionality that depends on the homepage loading successfully.

Steps2

Error Categorization

Classify failures automatically

Rocky AI determines whether errors stem from code issues, infrastructure problems, third-party service failures, or timing problems. No more guessing games.

Code ErrorsInfrastructure IssuesThird-Party FailuresTiming Problems
Infrastructure ErrorPlaywright ErrorNetwork Error

Step Summarization

Understand what your checks do

Rocky AI analyzes your Playwright scripts and API checks to provide human-readable summaries of each step. Know exactly what was tested and where it failed.

Script AnalysisStep BreakdownFailure LocationAction Summary
Steps6
Open the OTel demo homepage.
Click on the "National Park Foundation" product link.
Select quantity 2 for the product.
Click the "Add To Cart" button.
Click the "Place Order" button on the checkout page.
Verify that the "Your order is complete!" confirmation heading is visible.
Timed out 5000ms waiting for expect(locator).toBeVisible() for heading 'Your order is complete!'

Stop debugging. Start fixing.

Let Rocky AI handle the analysis while you focus on building. Get AI-powered root cause analysis on every failed check.