Uptime Monitoring
Fast, reliable uptime monitoring built for developers.
Monitor websites, applications, and infrastructure from 22+ global locations with up to 10 second check intervals. Checkly Uptime is the the first layer of detection for issues impacting your end users.

World-class engineering and SRE teams depend on Checkly to deliver reliable digital experiences
The first layer of defense for your entire stack.
From simple URL uptime checks to complex heartbeat monitoring, Checkly has you covered with multi-protocol support for every layer of your tech stack.
URL Monitors
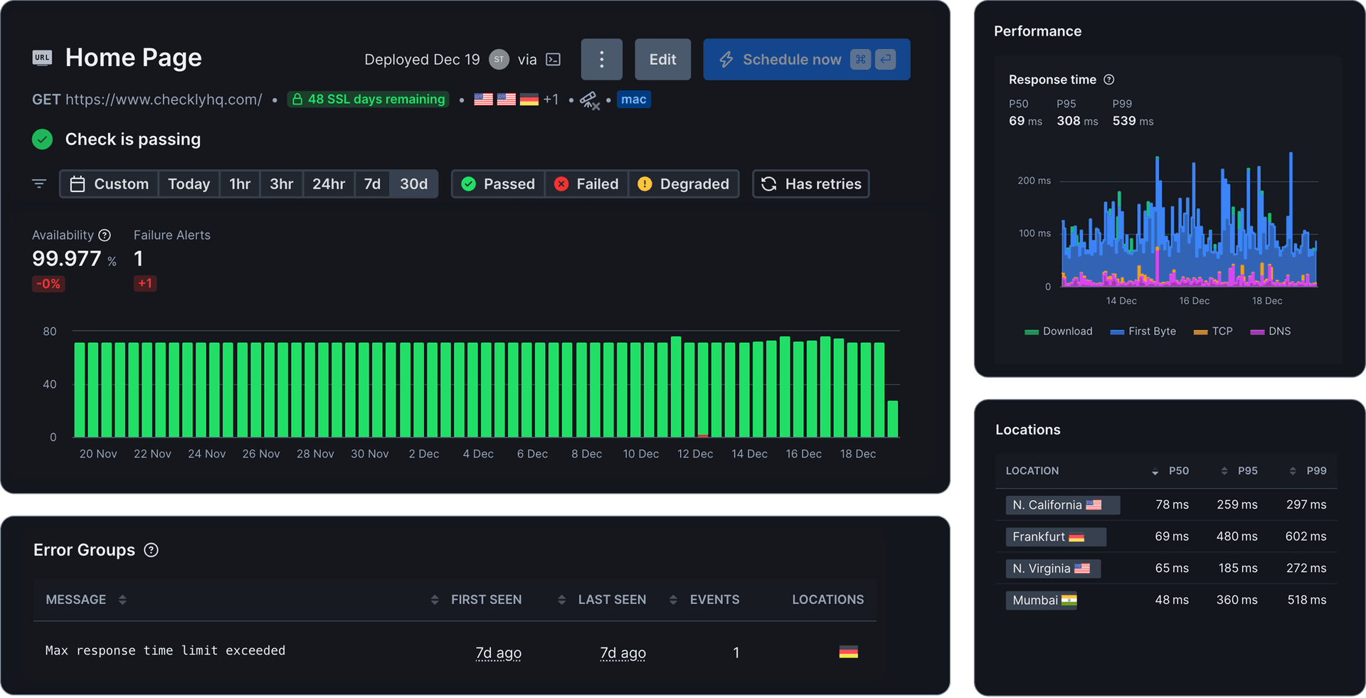
Monitor status codes and response times from websites, documentation, product pages, and other static assets.

Monitor a URL
Set up a new URL monitor to track changes and performance. Use environment variables โ to store secrets and reuse them in other checks.
Assertions
Use assertions to validate the status code of your URL request. When one or more assertions fail, an alert is triggered. Learn more about assertions in our documentation โ.
TCP Monitors
Monitor database connections, email servers, and other custom TCP services to ensure connectivity.

Make a TCP request
Use TCP monitors to verify the availability of TCP services.
Data to send
For more precise control over escape sequences (e.g., \n vs. \r\n), use the RAW text editor. You can also include environment variables and secrets in the body content, such as {{CUSTOMER_ID}}.
ICMP Monitors
Monitor any host or IP address at the network layer. Measure reachability, latency, and packet loss โ no open port required.

Send an ICMP ping
Use ICMP monitors to verify that a host is reachable. You can also use global environment variables in the hostname field.
Assertions
Use assertions to validate latency and response data of your ICMP ping. When one or more assertions fail, an alert is triggered. Learn more about assertions in our documentation.
DNS Monitors
Monitor DNS record resolution for your domains. Detect DNS propagation issues before they affect users.

Monitor DNS resolution
Verify that a domain resolves correctly and returns the expected DNS records. Utilize environment variables โ to securely store sensitive data and share it across multiple checks.
Assertions
Use assertions to validate the response of your DNS request. When one or more assertions fail, an alert is triggered. Learn more about assertions in our documentation โ.
Heartbeat Monitors
Monitor scheduled jobs, cron tasks, and batch processes. Get alerted when critical jobs fail to complete.

Ping URL
The heartbeat monitor expects a HTTP request (GET or POST) to the ping URL once per period. Configure your monitored task to ping the URL when successful. See the quickstart section on how to set this up in various languages.
https://ping.checklyhq.com/68dad8a1-623f-48fa-90cf-e4ab87629e47To ping Heartbeat by this link you will first need to save it. Save
Period and Grace
Period is the expected time between pings. Grace is any additional time Checkly will wait before alerting in case the job is late.
The time interval at which your job is scheduled to run.
Accounts for slight delays in job execution.
Ensure Availability & Performance
Industry-leading monitoring frequency. Detect issues faster than any competitor with checks as frequent as every second.

Monitor from Where Your Users Are
Run tests and monitors in 22+ global locations or inside your own infrastructure. Detect regional outages before they become global incidents.

Reduce False Positives For Maximum Confidence
Smart retry logic and multi-location verification ensures you only get alerted when there's a real problem.

Monitor from where your users are
With 22+ data centers worldwide, detect regional issues before they become global outages. Get location-specific insights and understand performance from every corner of the globe.
Everything you need for a reliable digital experience
SSL Certificates Monitoring
Get alerts before certificates expire. Never let an expired cert take down your site.
Status Validation
Verify HTTP status codes (200, 404, 500) and ensure your endpoints return the expected responses.
Performance Validation
Set response time thresholds and track P50, P95, P99 percentiles for performance monitoring.
Monitoring Inside Private Networks
Deploy private agents to monitor internal services, staging environments, and VPN-protected resources.
Status Pages
Communicate service status to your users with public or private status pages powered by your monitors.
Multi-Protocol Support
Monitor HTTP, HTTPS, TCP, and DNS endpoints with a single platform.
CLI/Terraform Configuration
Manage your monitors as code with our CLI, Terraform provider, or Pulumi integration.
Incident Management
Integrate with PagerDuty, OpsGenie, FireHydrant, and Rootly for seamless incident response.
Integrates with your development and agentic workflow
Connect Checkly to your existing tools. Get alerts where your team already works and manage monitoring through your existing workflows.
Slack
Real-time alerts in your team channels with rich context and actionable details.
PagerDuty
Trigger incidents and manage on-call rotations seamlessly.
OpsGenie
Route alerts to the right team automatically based on your escalation policies.
Datadog
Forward metrics to your observability platform for unified dashboards.
Grafana
Visualize monitoring data in Grafana dashboards for comprehensive observability.
Discord
Get instant alerts in your Discord servers for real-time team notifications.
Coralogix
Stream monitoring data to Coralogix for advanced log analytics and insights.
Slack
Real-time alerts in your team channels with rich context and actionable details.
PagerDuty
Trigger incidents and manage on-call rotations seamlessly.
OpsGenie
Route alerts to the right team automatically based on your escalation policies.
Datadog
Forward metrics to your observability platform for unified dashboards.
Grafana
Visualize monitoring data in Grafana dashboards for comprehensive observability.
Discord
Get instant alerts in your Discord servers for real-time team notifications.
Coralogix
Stream monitoring data to Coralogix for advanced log analytics and insights.
Terraform
Manage your monitoring infrastructure as code with our Terraform provider.
Honeycomb
Send monitoring events to Honeycomb for deep observability and debugging.
Pulumi
Define monitors using your favorite programming language with Pulumi.
MS Teams
Receive alerts directly in Microsoft Teams channels for seamless collaboration.
FireHydrant
Trigger incidents in FireHydrant for streamlined incident management.
Rootly
Connect to Rootly for automated incident response and resolution tracking.
Telegram
Receive instant alerts via Telegram for mobile-first notifications.
Terraform
Manage your monitoring infrastructure as code with our Terraform provider.
Honeycomb
Send monitoring events to Honeycomb for deep observability and debugging.
Pulumi
Define monitors using your favorite programming language with Pulumi.
MS Teams
Receive alerts directly in Microsoft Teams channels for seamless collaboration.
FireHydrant
Trigger incidents in FireHydrant for streamlined incident management.
Rootly
Connect to Rootly for automated incident response and resolution tracking.
Telegram
Receive instant alerts via Telegram for mobile-first notifications.
Start monitoring in minutes
Catch issues early across your entire digital footprint. Reduce risk and MTTR with reliable uptime monitoring from Checkly.
