CHECKLY DETECT
Catch issues before they impact your users.
Proactive monitoring that delivers clear signal over noise. Test and monitor your applications, services, and infrastructure from the outside in—the way your users experience them.


World-class engineering and SRE teams depend on Checkly to deliver reliable digital experiences


Clear signal over noise
Focus on what matters to your users, not drowning in telemetry. Outside-in monitoring validates critical journeys and delivers actionable alerts—not data overload.
Built for developers & agents
Monitoring that feels like writing application code. CLI, Git, and API-first workflows meet you where you already work—VS Code, GitHub, and your terminal.
Unified reliability across the SDLC
From staging to production in one platform. Write a test, monitor it in production, trace failures, alert teams—continuity across your entire workflow.
Three layers of detection.
Complete coverage.
From infrastructure health to API reliability to user experience—each layer builds on the last to give you full-stack visibility.
Uptime Monitoring
Foundation Layer
Fast, reliable health checks for your infrastructure. Monitor endpoints, ports, DNS, and scheduled jobs with sub-second precision from 20+ global locations.
API Monitoring
Service Layer
Validate your APIs are returning correct data with programmable assertions. Test authentication, response schemas, and chain multi-step workflows.
Browser Monitoring
Experience Layer
Monitor complete user journeys with real Chromium browsers. Catch client-side errors, visual regressions, and performance issues your users would experience.
Alert the right people, at the right time, with all the right context.
When failures happen, get exact details: which flow failed, which step, which location—plus screenshots and traces. Route alerts to Slack, PagerDuty, OpsGenie, or any webhook.
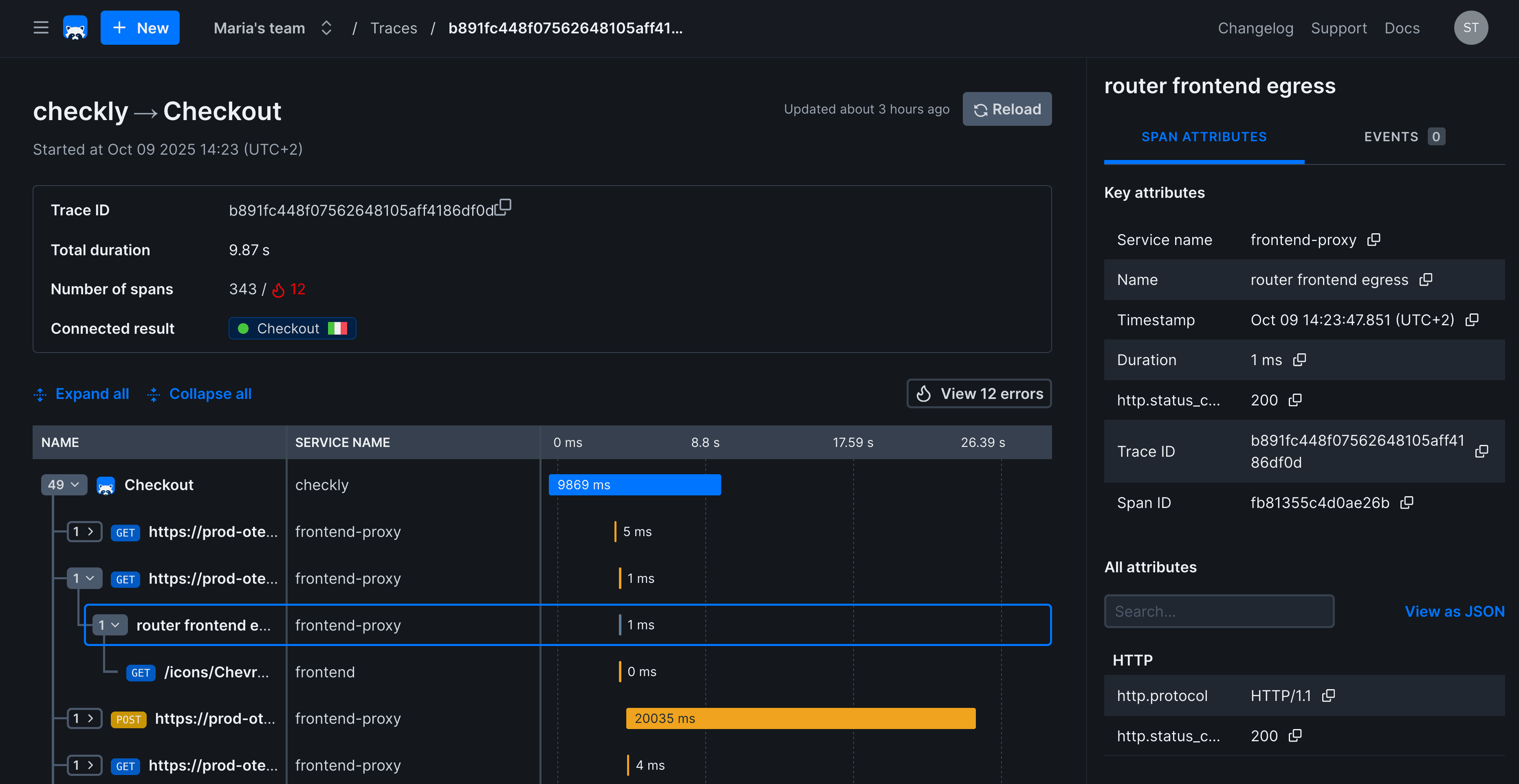
Resolve issues faster with deep debugging tools.
Every failure comes with the full picture: screenshots, video replays, traces, and AI-powered analysis to pinpoint root cause.




Proactive monitoring
built for modern teams
Join 40,000+ developers using Checkly to catch issues before users do.